Hệ thống OKR/KPI: Quản trị công vụ bằng dữ liệu sống

15:08 15/04/2026

Từ yêu cầu siết chặt kỷ luật, kỷ cương, nâng cao hiệu quả thực thi công vụ trong bối cảnh vận hành chính quyền địa phương hai cấp và đẩy mạnh chuyển đổi số, Hà Nội đang từng bước chuyển từ “kiểm điểm” sang “quản trị hiệu suất”.

Việc thí điểm Hệ thống quản trị thực thi nhiệm vụ và đánh giá cán bộ theo OKR/KPI trên không gian làm việc số Hanoiwork bước đầu cho thấy những chuyển biến rõ nét trong tư duy, cách làm và phương thức điều hành.

Hệ thống OKR/KPI: Quản trị công vụ bằng dữ liệu sống- Ảnh 1.

Cán bộ, công chức, viên chức phường Cửa Nam được hướng dẫn các tính năng của không gian làm việc số HanoiWork. Ảnh: Đức Thọ

Từ “họp nghe báo cáo” sang “điều hành trên dữ liệu sống”

Xuất phát từ yêu cầu nâng cao kỷ luật, kỷ cương và hiệu quả thực thi công vụ, Thành ủy Hà Nội đã ban hành Chỉ thị số 09-CT/TU, xác lập cách tiếp cận mới trong quản trị: quản trị bằng dữ liệu, đánh giá bằng kết quả, cá thể hóa trách nhiệm. Trọng tâm điều hành không còn là các bản kiểm điểm, báo cáo giấy mà là hiệu suất công việc được đo lường theo thời gian thực trên môi trường số.

Hệ thống OKR/KPI được xác định mang tính đột phá với những giá trị cốt lõi: chuyển đổi tư duy từ “kiểm điểm” sang “quản trị hiệu suất”; liên thông mục tiêu chiến lược từ thành phố tới từng chuyên viên; chuyển từ “họp nghe báo cáo giấy” sang “điều hành trên dữ liệu sống”; gắn kết quả KPI với trách nhiệm người đứng đầu; hình thành “Hồ sơ năng lực số” làm căn cứ quan trọng cho công tác cán bộ.

Theo lộ trình, Ban Tổ chức Thành ủy đã phối hợp xây dựng Hệ thống quản trị thực thi nhiệm vụ và đánh giá cán bộ gắn với OKR/KPI, tổ chức thí điểm tại 5 đơn vị, gồm: Ban Tổ chức Thành ủy, Sở Nội vụ, Sở Khoa học và Công nghệ, phường Hoàn Kiếm và phường Từ Liêm. Sau giai đoạn thí điểm, Ban Thường vụ Thành ủy đã ban hành Quyết định số 11-QĐ/TU, đánh dấu bước chuyển toàn diện sang phương pháp đánh giá định lượng, chuẩn bị triển khai diện rộng trên toàn thành phố từ tháng 5-2026.

Các con số bước đầu cho thấy hiệu quả rõ rệt: 2.450 tài khoản được cấp, trong đó 2.361 tài khoản hoạt động thường xuyên; 248 kế hoạch cấp phòng được bóc tách mục tiêu; 1.039 nhiệm vụ cụ thể được đưa lên Dashboard để theo dõi tiến độ thời gian thực. Hệ thống đã tích hợp với quản lý văn bản, chữ ký số, đăng nhập một lần qua định danh điện tử và các nền tảng số của thành phố, đồng thời ứng dụng trí tuệ nhân tạo hỗ trợ phân tích báo cáo, phân rã nhiệm vụ.

Những kết quả này cho thấy, thay vì phụ thuộc vào quy trình kiểm đếm thủ công qua văn bản, toàn bộ tiến trình thực hiện nhiệm vụ đang dần được “số hóa”, hiển thị minh bạch, trực quan, giúp lãnh đạo các cấp nắm bắt đầy đủ khối lượng công việc, tiến độ và cả những điểm nghẽn cần tập trung xử lý.

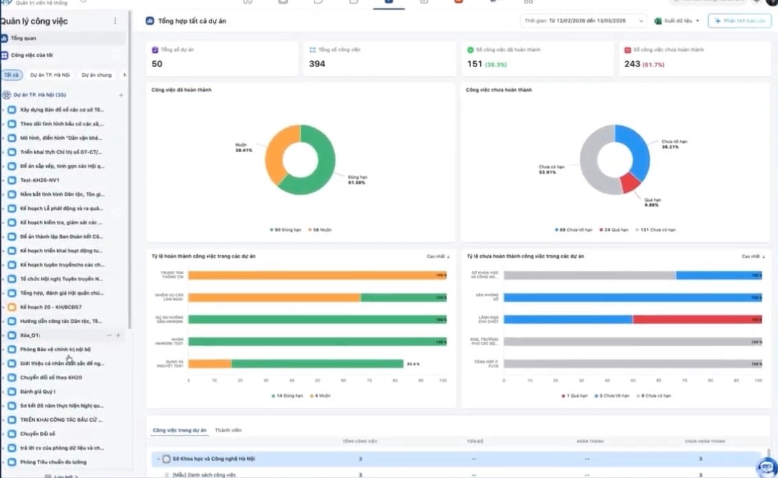
Hệ thống OKR/KPI: Quản trị công vụ bằng dữ liệu sống- Ảnh 2.

Giao diện Hệ thống quản trị thực thi nhiệm vụ và đánh giá cán bộ theo OKR/KPI trên không gian làm việc số (Hanoiwork). Ảnh: PV

Bảo đảm tinh thần “6 rõ” trong thực thi nhiệm vụ

Trao đổi về phương pháp này, ông Trịnh Tất Thắng, Giám đốc Trung tâm Dữ liệu Nhà nước (Sở Khoa học và Công nghệ Hà Nội) cho biết, OKR là phương pháp đánh giá theo mục tiêu. Khi thành phố đặt ra một mục tiêu cụ thể, các nhiệm vụ triển khai sẽ được đo lường theo chu kỳ thời gian để xác định mức độ hoàn thành mục tiêu đó. Việc đo lường có thể theo quý, theo 6 tháng hoặc theo năm, nhưng điểm cốt lõi là mọi hoạt động đều quy chiếu về mục tiêu đã đặt ra.

Theo ông Trịnh Tất Thắng, việc triển khai OKR/KPI tại các sở, ngành, xã, phường được thực hiện theo phương pháp “ba nhà”: thành phố phối hợp với Trường Đại học Kinh tế (Đại học Quốc gia Hà Nội) và các đơn vị phát triển phần mềm để xây dựng phần mềm, quy chế và phương pháp đánh giá phù hợp. Lý thuyết đánh giá được chuyển hóa thành các thao tác đơn giản trên phần mềm, giúp cán bộ, công chức không phải thực hiện quá nhiều thao tác phức tạp nhưng vẫn bảo đảm đo lường được hiệu quả công việc.

Đáng chú ý, các phương pháp đánh giá này được tích hợp trực tiếp trên Hanoi Office (Hanoiwork), sử dụng dữ liệu kết nối từ các hệ thống chuyên ngành khác để đưa ra các kết quả định lượng đối với công việc hằng ngày của cán bộ, công chức. Phần mềm trở thành trung tâm của quá trình đánh giá thay vì các bảng tổng hợp thủ công như trước.

Ông Trịnh Tất Thắng cho biết, phương pháp này đáp ứng rất rõ tinh thần “6 rõ”. Từ các kế hoạch của Thành ủy, các nhiệm vụ được phân tích, phân rã rõ ràng tới từng đơn vị, từng cá nhân, gắn với tiến độ từng tuần, từng tháng. Khi dữ liệu cập nhật liên tục, lãnh đạo thành phố có thể nhìn thấy toàn bộ khối lượng công việc đang triển khai đến đâu, điểm nghẽn ở đâu để kịp thời điều chỉnh.

Ông Trịnh Tất Thắng cũng chỉ ra thực tế lâu nay, việc quản lý công việc nặng về quản lý văn bản. Với những kế hoạch lớn, phức tạp nếu chỉ dựa vào văn bản rất dễ dẫn tới bỏ sót, trôi việc, kiểm đếm thủ công và khó kiểm soát tiến trình. OKR/KPI cho phép kiểm đếm toàn bộ đầu việc đã được phân rã tới từng cá nhân, kiểm đếm trên sản phẩm cụ thể. Mỗi công việc đều có mục tiêu, liên kết thành một “cây công việc”, giúp lãnh đạo nhìn tổng thể thay vì từng mảng rời rạc.

Trong giai đoạn đầu chuyển đổi, cán bộ phải thực hiện song song quản lý theo văn bản và theo hệ thống mới. Đây là giai đoạn quá độ cần thiết để chuyển dữ liệu từ phương thức cũ sang phương thức quản trị theo hiệu suất. Việc này tuy làm tăng khối lượng công việc ban đầu nhưng giúp toàn bộ quy trình được kiểm đếm kỹ càng, minh bạch hơn và cho thấy rõ trong một tổ chức ai đang đảm nhiệm nhiều việc, ai ít việc, tiến độ ra sao.

Khi hệ thống dần hoàn thiện, cán bộ sẽ giảm được đáng kể công việc thủ công. Việc kiểm đếm, kiểm soát tiến độ và đánh giá cán bộ sẽ được tự động hóa từ dữ liệu và sản phẩm có sẵn trên phần mềm, thay cho phương thức đánh giá định tính trước đây. Điều này không chỉ giúp nhà quản lý tiết kiệm thời gian, công sức mà còn nâng cao tính bao quát và khách quan trong đánh giá.

Ông Trịnh Tất Thắng cũng cho rằng, phương pháp OKR/KPI trên thế giới luôn có sự điều chỉnh, thay đổi để phù hợp với thực tiễn vận hành. Do đó, việc Hà Nội triển khai cũng đặt trong tinh thần linh hoạt, vừa làm vừa hoàn thiện để bảo đảm hệ thống phù hợp nhất với đặc thù vận hành của cơ quan Nhà nước và thích nghi với sự thay đổi liên tục của môi trường công việc.

Có thể thấy, việc thí điểm và chuẩn bị triển khai diện rộng hệ thống OKR/KPI trên Hanoiwork cho thấy Hà Nội đang từng bước chuyển từ quản lý hành chính sang quản trị hiện đại, lấy dữ liệu làm nền tảng, lấy kết quả làm thước đo và cá thể hóa trách nhiệm đến từng cán bộ. Khi mọi nhiệm vụ đều được phân rã, đo lường, hiển thị minh bạch trên không gian số, kỷ luật, kỷ cương và hiệu quả thực thi công vụ không còn phụ thuộc vào báo cáo giấy mà được phản ánh trực tiếp qua hiệu suất công việc hằng ngày.

Tin đọc nhiều

PHƯỜNG BA ĐÌNH TĂNG CƯỜNG CÁC HOẠT ĐỒNG TRUYỀN THÔNG LƯU ĐỘNG HƯỞNG ỨNG NGÀY THALASSEMIA THẾ GIỚI 8/5

3 giờ trước

Thalassemia là bệnh di truyền liên quan đến rối loạn tổng hợp hemoglobin, khiến hồng cầu dễ bị phá hủy và gây thiếu máu mạn tính. Người mắc bệnh thể nặng phải truyền máu và điều trị suốt đời, đối mặt với nhiều biến chứng nguy hiểm như suy tim, tổn thương gan, rối loạn nội tiết, chậm phát triển thể chất và trí tuệ.

Phường Ba Đình tổ chức Hội nghị tuyên truyền, phổ biến Luật Thủ đô và Luật Tiếp cận thông tin sửa đổi năm 2026

4 giờ trước

Sáng ngày 08/5, UBND phường Ba Đình tổ chức Hội nghị tuyên truyền, phổ biến Luật Thủ đô (sửa đổi năm 2026) và Luật Tiếp cận thông tin (sửa đổi năm 2026) tại Hội trường tầng 6 UBND phường Ba Đình, số 2 Trúc Bạch, Hà Nội.

Một số nội dung quan trọng, đáng chú ý của Luật Trí tuệ nhân tạo

12 giờ trước

Luật Trí tuệ nhân tạo (Luật số 134/2025/QH15) được Quốc hội khóa XV, kỳ họp thứ 10 thông qua vào ngày 10/12/2025 và chính thức có hiệu lực từ ngày 1/3/2026, đánh dấu bước phát triển quan trọng trong việc xây dựng hành lang pháp lý cho sự phát triển và ứng dụng trí tuệ nhân tạo tại Việt Nam.

Ba Đình: 323 học sinh tranh tài ở Kỳ thi học sinh giỏi THCS

15:42 07/05/2026

Sáng 7/5, tại Trường THCS Mạc Đĩnh Chi, Phòng Văn hóa - Xã hội phường Ba Đình đã tổ chức thành công Kỳ thi học sinh giỏi các môn văn hóa lớp 6, 7, 8 năm học 2025 – 2026 theo Kế hoạch số 05/KH-VHXH ngày 21/4/2026.

Tin cùng chuyên mục
Xem theo ngày
Xem
Một số nội dung quan trọng, đáng chú ý của Luật Trí tuệ nhân tạo
Một số nội dung quan trọng, đáng chú ý của Luật Trí tuệ nhân tạo
Luật Trí tuệ nhân tạo (Luật số 134/2025/QH15) được Quốc hội khóa XV, kỳ họp thứ 10 thông qua vào ngày 10/12/2025 và chính thức có hiệu lực từ ngày 1/3/2026, đánh dấu bước phát triển quan trọng trong việc xây dựng hành lang pháp lý cho sự phát triển và ứng dụng trí tuệ nhân tạo tại Việt Nam.
12 giờ trước
Hà Nội ban hành Quyết định “Khung Năng lực số cho công dân thành phố Hà Nội” và “Quy chế đánh giá, phân loại năng lực số theo Khung Năng lực số cho công dân thành phố Hà Nội”
Hà Nội ban hành Quyết định “Khung Năng lực số cho công dân thành phố Hà Nội” và “Quy chế đánh giá, phân loại năng lực số theo Khung Năng lực số cho công dân thành phố Hà Nội”
Ngày 26/4/2025, UBND thành phố Hà Nội đã ban hành Quyết định số 2262/QĐ-UBND về Ban hành “Khung Năng lực số cho công dân thành phố Hà Nội” và “Quy chế đánh giá, phân loại năng lực số theo Khung Năng lực số cho công dân thành phố Hà Nội”.
14:46 04/05/2026
Hà Nội công bố 04 thủ tục hành chính mới lĩnh vực khoa học và công nghệ, thúc đẩy cơ chế thử nghiệm có kiểm soát
Hà Nội công bố 04 thủ tục hành chính mới lĩnh vực khoa học và công nghệ, thúc đẩy cơ chế thử nghiệm có kiểm soát
Trung tâm Phục vụ hành chính công Thành phố Hà Nội đã ban hành Quyết định số 537/QĐ-TTPVHCC ngày 21/4/2026 về việc công bố thủ tục hành chính mới ban hành trong lĩnh vực hoạt động khoa học và công nghệ.
09:02 24/04/2026
Hưởng ứng Ngày Sáng tạo và Đổi mới sáng tạo thế giới (21/4/2026)
Hưởng ứng Ngày Sáng tạo và Đổi mới sáng tạo thế giới (21/4/2026)
Năm 2026 là năm có ý nghĩa đặc biệt quan trọng - năm đầu tiên triển khai Nghị quyết Đại hội XIV của Đảng, mở ra giai đoạn phát triển mới với yêu cầu tăng trưởng nhanh, bền vững và có tính đột phá. Trong đó khoa học, công nghệ (KHCN), đổi mới sáng tạo và chuyển đổi số giữ vai trò nền tảng, cốt lõi để huy động và phát huy hiệu quả mọi nguồn lực cho mục tiêu tăng trưởng hai con số.
10:16 21/04/2026
Gắn khoa học, công nghệ, đổi mới sáng tạo và chuyển đổi số trong quy trình lập, thẩm định và triển khai các quy hoạch, đề án, dự án, nhiệm vụ của Thành phố
Gắn khoa học, công nghệ, đổi mới sáng tạo và chuyển đổi số trong quy trình lập, thẩm định và triển khai các quy hoạch, đề án, dự án, nhiệm vụ của Thành phố
Chủ tịch UBND Thành phố Vũ Đại Thắng đã ký ban hành Chỉ thị số 05/CT-UBND ngày 11/4/2026 gắn khoa học, công nghệ, đổi mới sáng tạo và chuyển đổi số trong quy trình lập, thẩm định và triển khai các quy hoạch, đề án, dự án, nhiệm vụ của Thành phố.
09:38 14/04/2026
Hà Nội bứt phá quản trị bằng dữ liệu và AI
Hà Nội bứt phá quản trị bằng dữ liệu và AI
Hà Nội bước vào năm 2026 với một tư duy quản trị hoàn toàn mới: Coi dữ liệu là tài nguyên chiến lược, trí tuệ nhân tạo là công cụ hỗ trợ mặc định, và chuyển đổi số là thay đổi phương thức vận hành toàn hệ thống chính trị.
16:02 03/03/2026
Tin khác
PHƯỜNG BA ĐÌNH TĂNG CƯỜNG CÁC HOẠT ĐỒNG TRUYỀN THÔNG LƯU ĐỘNG HƯỞNG ỨNG NGÀY THALASSEMIA THẾ GIỚI 8/5
PHƯỜNG BA ĐÌNH TĂNG CƯỜNG CÁC HOẠT ĐỒNG TRUYỀN THÔNG LƯU ĐỘNG HƯỞNG ỨNG NGÀY THALASSEMIA THẾ GIỚI 8/5
Thalassemia là bệnh di truyền liên quan đến rối loạn tổng hợp hemoglobin, khiến hồng cầu dễ bị phá hủy và gây thiếu máu mạn tính. Người mắc bệnh thể nặng phải truyền máu và điều trị suốt đời, đối mặt với nhiều biến chứng nguy hiểm như suy tim, tổn thương gan, rối loạn nội tiết, chậm phát triển thể chất và trí tuệ.
3 giờ trước
Phường Ba Đình tổ chức Hội nghị tuyên truyền, phổ biến Luật Thủ đô và Luật Tiếp cận thông tin sửa đổi năm 2026
Phường Ba Đình tổ chức Hội nghị tuyên truyền, phổ biến Luật Thủ đô và Luật Tiếp cận thông tin sửa đổi năm 2026
Sáng ngày 08/5, UBND phường Ba Đình tổ chức Hội nghị tuyên truyền, phổ biến Luật Thủ đô (sửa đổi năm 2026) và Luật Tiếp cận thông tin (sửa đổi năm 2026) tại Hội trường tầng 6 UBND phường Ba Đình, số 2 Trúc Bạch, Hà Nội.
4 giờ trước
Ba Đình: 323 học sinh tranh tài ở Kỳ thi học sinh giỏi THCS
Ba Đình: 323 học sinh tranh tài ở Kỳ thi học sinh giỏi THCS
Sáng 7/5, tại Trường THCS Mạc Đĩnh Chi, Phòng Văn hóa - Xã hội phường Ba Đình đã tổ chức thành công Kỳ thi học sinh giỏi các môn văn hóa lớp 6, 7, 8 năm học 2025 – 2026 theo Kế hoạch số 05/KH-VHXH ngày 21/4/2026.
15:42 07/05/2026
Ba Đình chủ động nâng cao kỹ năng PCCC cho người dân
Ba Đình chủ động nâng cao kỹ năng PCCC cho người dân
Nhằm nâng cao nhận thức, kỹ năng xử lý tình huống cháy, nổ và sự cố tai nạn cho người dân, tối ngày 05/5, UBND phường Ba Đình tổ chức Hội nghị tuyên truyền, tập huấn công tác phòng cháy, chữa cháy và cứu nạn, cứu hộ (PCCC và CNCH) cho các hộ dân tại các tổ dân phố số 8, 15, 17, 18 và 21 trên địa bàn phường.
14:29 06/05/2026
Đại hội MTTQ Việt Nam lần thứ XI diễn ra từ ngày 11 đến 13-5 tại Hà Nội
Đại hội MTTQ Việt Nam lần thứ XI diễn ra từ ngày 11 đến 13-5 tại Hà Nội
Chiều 4-5, tại Hà Nội, Ủy ban Trung ương MTTQ Việt Nam tổ chức họp báo thông tin về Đại hội đại biểu toàn quốc MTTQ Việt Nam lần thứ XI, nhiệm kỳ 2026-2031.
09:23 05/05/2026
Tổng Bí thư, Chủ tịch nước Tô Lâm: Mỗi bước phát triển của Hà Nội có sức lan tỏa đối với cả nước
Tổng Bí thư, Chủ tịch nước Tô Lâm: Mỗi bước phát triển của Hà Nội có sức lan tỏa đối với cả nước
Phát biểu với cử tri Đơn vị bầu cử số 1 thành phố Hà Nội, Tổng Bí thư, Chủ tịch nước Tô Lâm khẳng định, mỗi bước phát triển của Hà Nội không chỉ có ý nghĩa đối với riêng thành phố, mà còn có sức lan tỏa đối với cả nước.
15:27 04/05/2026
Kế hoạch Tuyên truyền các nhiệm vụ chính trị và quảng bá điểm đến du lịch Hà Nội năm 2026
Kế hoạch Tuyên truyền các nhiệm vụ chính trị và quảng bá điểm đến du lịch Hà Nội năm 2026
Ngày 17/4/2026, Sở Du lịch thành phố Hà Nội đã ban hành Kế hoạch tuyên truyền các nhiệm vụ chính trị và quảng bá điểm đến du lịch Hà Nội năm 2026
15:00 04/05/2026
Phường Ba Đình: Xuyên đêm kiểm tra quán bar, karaoke, siết chặt an ninh trật tự sau 24h
Phường Ba Đình: Xuyên đêm kiểm tra quán bar, karaoke, siết chặt an ninh trật tự sau 24h
ANTD.VN - Trong những ngày nghỉ cuối tuần và dịp lễ, khi nhịp sống về đêm tại khu vực trung tâm trở nên sôi động, lực lượng Công an phường Ba Đình, Hà Nội lại bước vào “khung giờ cao điểm” của công tác bảo đảm an ninh trật tự... kiểm tra các cơ sở kinh doanh có điều kiện như quán bar, karaoke sau 24h, thời điểm tiềm ẩn nhiều nguy cơ phát sinh vi phạm.
14:46 04/05/2026
Thời hạn quyết toán thuế thu nhập cá nhân - kỳ tính thuế năm 2025
Thời hạn quyết toán thuế thu nhập cá nhân - kỳ tính thuế năm 2025
Cục Thuế TP Hà nội thông báo thời hạn quyết toán thuế thu nhập cá nhân, kỳ tính thuế năm 2025:
15:42 03/05/2026
Thư ngỏ của Cục Thuế TP Hà Nội về chính sách thu tiền sử dụng đất khi chuyển mục đích sử dụng đất
Thư ngỏ của Cục Thuế TP Hà Nội về chính sách thu tiền sử dụng đất khi chuyển mục đích sử dụng đất
Nhằm giúp người dân hiểu rõ và thực hiện đúng quy định, Cục Thuế thành phố Hà Nội đã gửi Thư ngỏ tới các hộ gia đình, cá nhân trên địa bàn về chính sách tính tiền sử dụng đất khi chuyển mục đích sử dụng đất.
15:03 30/04/2026